
kubectl get node
kubectl get namespace
kubectl get po -n monitoring #여기서 po는 pod의 약자. 글구 사실상 Pod이 Container라구 할 수 있어.
지금 각 서버에 접속해서 본게 아니라, PC의 쿠버네티스 서버로 kubectl이라는 명령어를 통해서
정보를 확인하고 있는거임.
총 서버는 2대가 있는거고 각 서버에 Containers가 잘 분산되어 있을거라고 생각하는거야.
helm install ghost bitnami/ghost \ --values values.yml

이거 하면 node.js 서버랑 mariadb까지 한방에 설치가 돼.
(ghost가 뭐냐하면, 블로그 Pod이래)


kubectl get po #쿠버네티스 컨트롤 get pod
2개의 Pod이 만들어졌고, Status를 보면 아직 컨테이너가 만들어지는 중이라는걸 알 수 있당


쿠버네티스에서 install만 했는데, aws에서 자동으로 볼륨까지 생성하고 마운트까지 됨

이제 정상적으로 실행이 다 됐음

웹브라우저에서 접속이 잘 되네
어디에 컨테이너가 생겼는지 확인해볼까?

각각의 Pod이 IP를 갖고 있네.
글구 Node.js (vpcf4로 끝나는 노드)가 DB에 접속할 때 10.0.40.251로 접속하리라는걸 알 수 있지
IP는 내가 선언한게 아니라, 정해진 범위 내에서 자동으로 잡힌 것임
kubectl describe po/ghost-d6c755d68-vpcf7 을 하면 상세 정보를 볼 수 있당


다양한 정보가 나온당
IP는 뭔지, 노드 이름은 뭔지, 현재 Status는 어떤지, CPU는 얼마나 쓰고 있는지, 언제 만들어졌는지 이런 log두 나옴
전에 쓴 글에서, 하나의 Pod이 죽으면 자동으로 살린다고 했는데 진짜 그런지 확인해보자



신기하게도, po/ghost-d6c755d68-vpcf7 대신에 ghost-d6c755d68-wltvg라는게 새로 생긴걸 알 수 있다.
Container Orchestration은 계속 상태를 유지하려구 해. 그래서 쿠버네티스가 강제로 띄워주는거야.

잠시후에 다시 들어가보면 잘 접속 돼
아까 쓴 글도 남아있고
이번엔 ghost의 버전을 바꿔보자

버전이 r14였는데 r13으로 바꿨어
그리고 새로 배포를 하면 어떤 일이 벌어지는지 보자


아까 생성된 Pod은 그대로 실행중인 상태에서, 새롭게 Pod이 하나 더 만들어지고
새로운 Pod이 정상 실행이 되는 순간 이전 버전의 Pod을 없애버린다.
사람이 원래 손으로 해야되는데, 이런걸 자동으로 해준다는거지.
어려운건 아닌데 번거롭자나

잘 보면, 구버전 Pod는 삭제됐고 신버전 Pod만 남았어
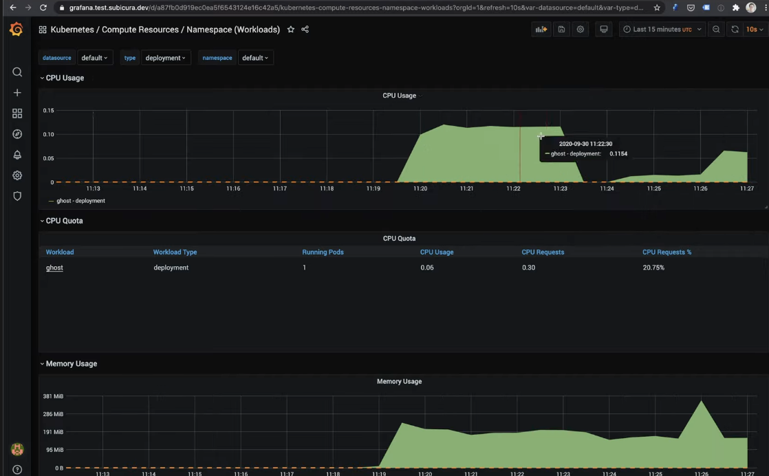
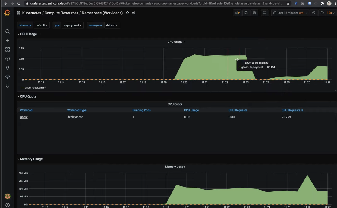
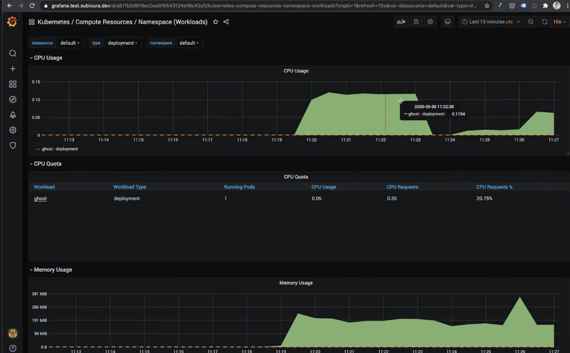
추가로 모니터링을 한번 확인해보자
ghost가 얼마나 cpu, memory를 쓰구 있는지

이렇게 그라파나로 확인할 수 있음
그라파나를 따로 설치하지 않아도, 쿠버네티스 안에 그라파나가 딸려옴
결론 : 쿠버네티스를 쓰면 번거로움이 1/100으로 줄어든다.
그래서 SE의 필요성이 많이 줄어드는데, 그게 좀 문제긴 하다.
그래두 쿠버네티스를 다룰 SE가 필요하니깐 ㄱㅊ기두 하다. 끗
개인적인 생각으로는, OPsDev로 가야돼. 그냥 SE로만 남아있다간 십 년 후에는 치킨집 해야되겠다
'System Engineering > Kubernetes' 카테고리의 다른 글
| Dockerfile healthcheck 방법 (0) | 2021.12.16 |
|---|---|
| [최종] 오케이. 그래서 쿠버네티스가 정확하게 뭔데? (Micro-service architecture 관점에서) (1) | 2021.09.28 |
| [3]쿠버네티스 : API 호출 (0) | 2021.09.18 |
| [2] 쿠버네티스: 오브젝트, Pod, Replicas, NodePort, ClusterIP, LB, Ingress (0) | 2021.09.18 |
| [1] 쿠버네티스: 아키텍쳐에 관하여 (0) | 2021.09.18 |